Grafana Profiles Drilldown is a native Grafana application designed to integrate seamlessly with Pyroscope, the open-source continuous profiling platform, providing a smooth, query-less experience for browsing and analyzing profiling data.
Profiles Drilldown is distributed as a Grafana Plugin. You can find it in the official Grafana Plugin Directory.
Install in Grafana Cloud
All Grafana instances come with Profiles Drilldown plugin preinstalled.
-
In the main navigation bar, click on Drilldown > Profiles.
-
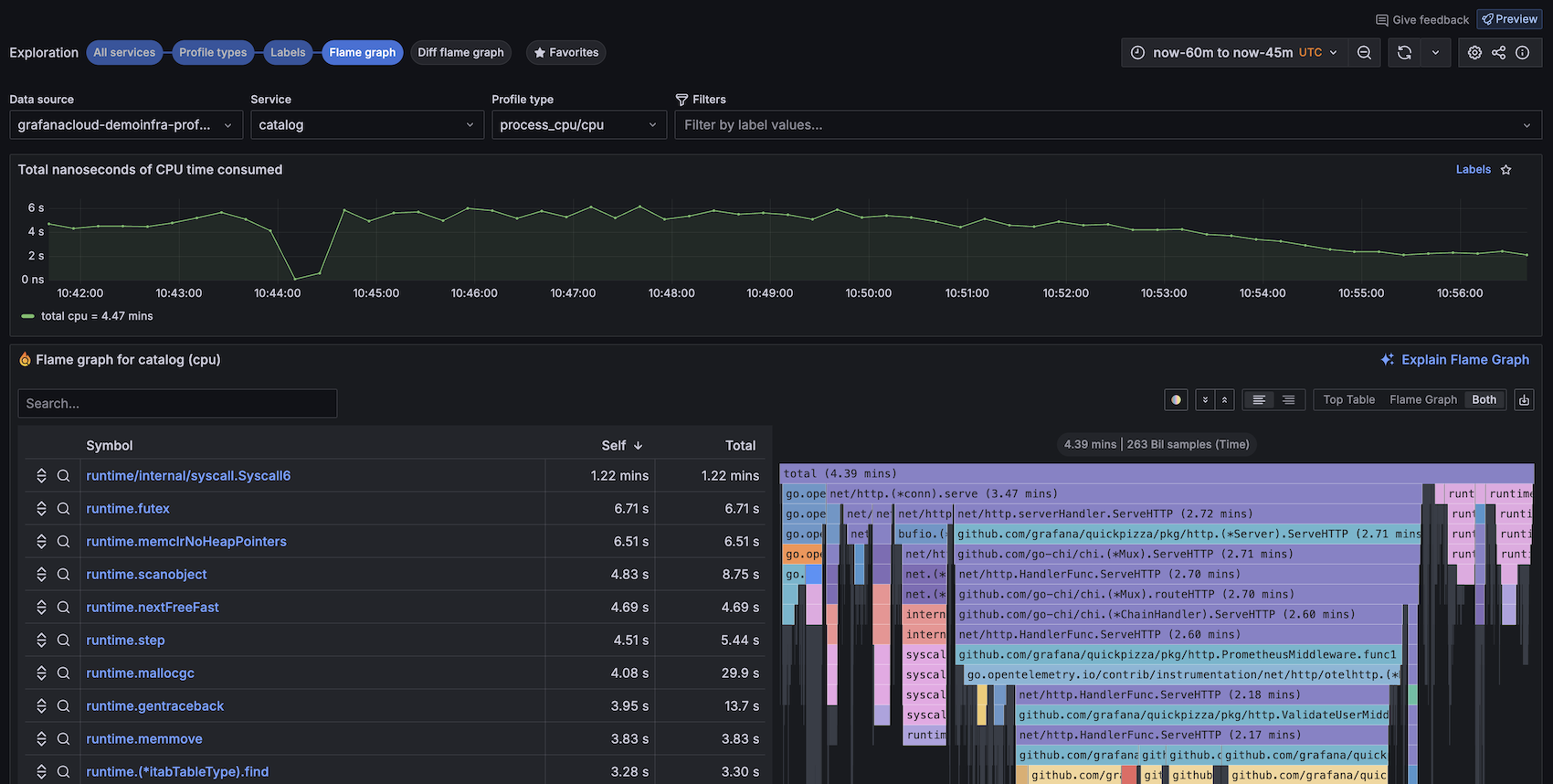
You’ll land in the All services overview that shows time series and CPU utilization visualizations for all the services in your selected Pyroscope instance.
-
If needed, change your data source with the drop-down on the top left.
-
Modify your time range in two ways:
- Use the standard time range picker on the top right.
- Click and drag the time range you want to see on any time series visualization.
-
Select the service you would like to explore by selecting Profile types on any time series visualization. This takes you to the Profile types overview for that service.
-
Select the profile type you would like to explore by selecting Flame graph on any time series visualization.
-
View the flame graph.
For more information, refer to the Profiles Drilldown documentation in Grafana or Grafana Cloud.
To learn more about contributing to the documentation, refer to the README. The Profiles Drilldown documentation source files are in docs/sources.
Check out our Contributing Guidelines for more information on how to contribute to this project.
