CoreRAD is an extensible and observable IPv6 Neighbor Discovery Protocol router advertisement daemon.
Apache 2.0 Licensed.
To get started with CoreRAD, check out corerad.net!
CoreRAD has reached v1.x.x and is considered stable and ready for production use on Linux routers. Users are welcome to join us on:
For more information, you can also check out:
- CoreRAD a new IPv6 router advertisement
daemon (Matt Layher, February 2020)
- Matt's blog introduces CoreRAD and provides comparisons with the
radvdproject.
- Matt's blog introduces CoreRAD and provides comparisons with the
CoreRAD is inspired by the CoreDNS and CoreDHCP projects.
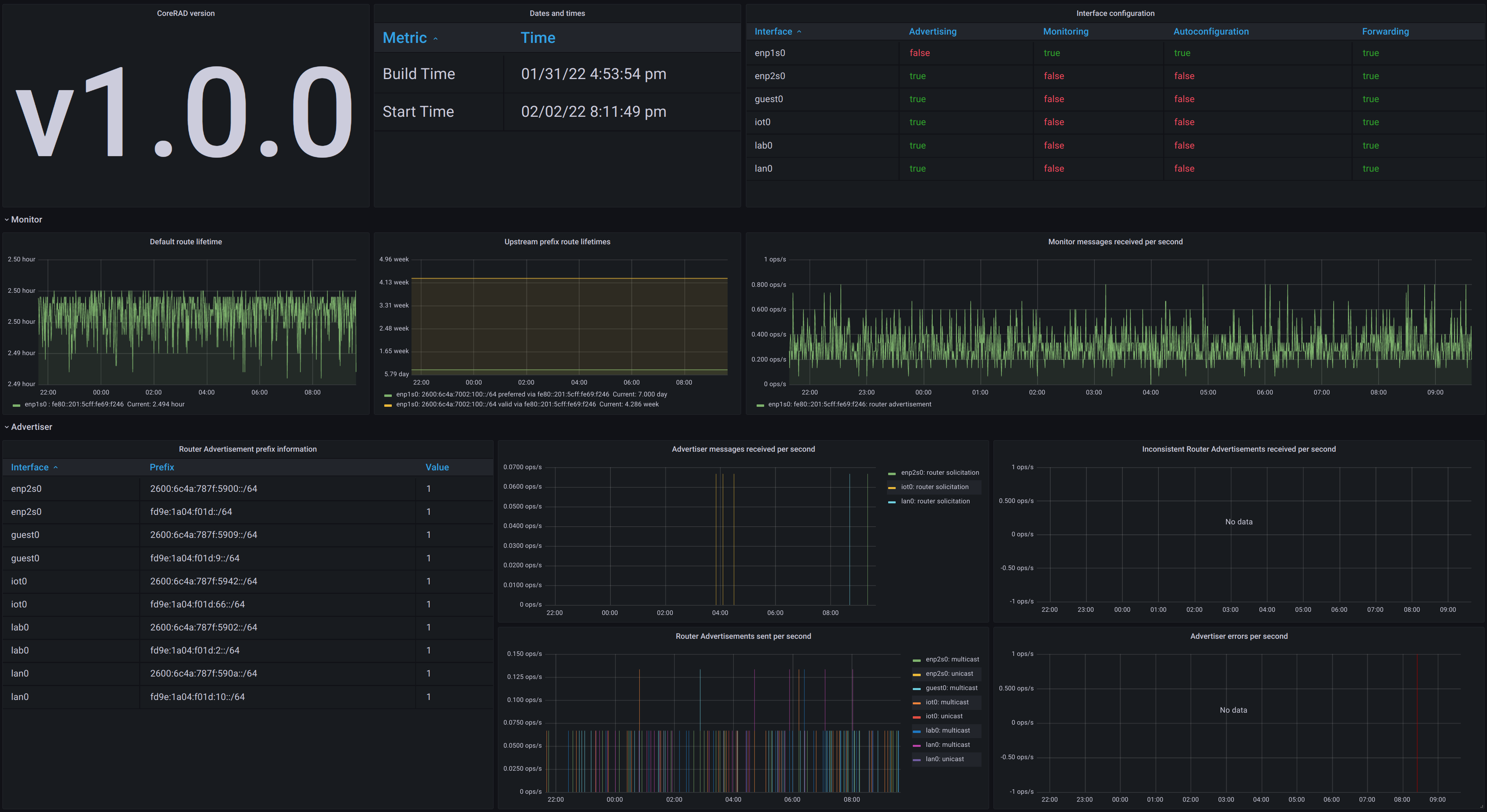
A sample Grafana + Prometheus dashboard for CoreRAD can be found at corerad-grafana.json.
