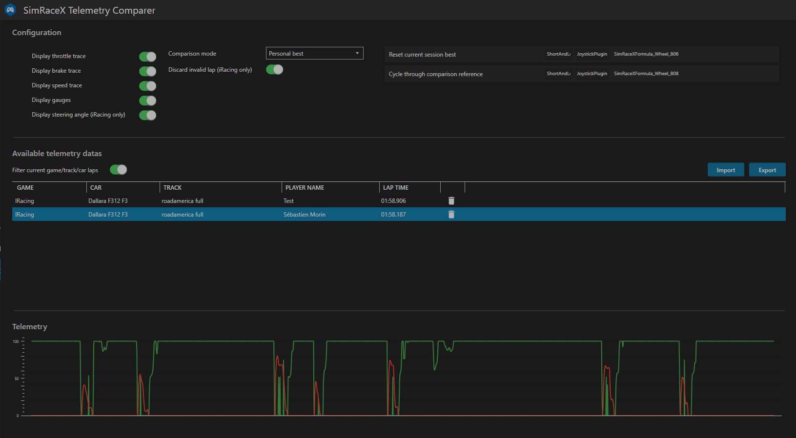
SimRaceX.Telemetry.Comparer is a SimHub plugin that allow you to compare your inputs versus a reference lap.
The goal of this plugin is to help you working on your regularity or compare yourself to a friend.
SimRaceX.Telemetry.Comparer provides 3 comparision modes :
- Personal best
- Session best
- Best of friend
- Download the latest release from the Releases section
- Unzip the files
- Copy the SimRaceX.Telemetry.Comparer.dll file in your SimHub program directory (default is C:\Program Files (x86)\SimHub)
- Double-clic the SimRaceX.Telemetry.Comparer overlay.simhubdash file to import it in your SimHub's overlays collection
Now you can open SimHub and activate the plugin (better check the 'Show in left main menu' so you can find it easily)
Have fun !
